Bem-vindo à SDSync!
Monitoramento inteligente para usinas solares GD
Acompanhe a geração em tempo real, receba alertas automáticos no WhatsApp e identifique perdas de desempenho antes que virem prejuízo.
SmartDataSync – SDSyncPlataforma de Monitoramento de Performance para Parques Solares
Com foco em performance energética e gestão estratégica, a SDSync utiliza monitoramento contínuo, inteligência de dados e recursos preditivos para apoiar integradores, operadores e investidores na tomada de decisões que aumentam o retorno e a eficiência dos ativos solares — reduzindo perdas operacionais e riscos de indisponibilidade.
Insights Acionáveis para Tomadas de Decisão Estratégicas
A SDSync é uma plataforma de monitoramento contínuo que coleta e processa dados operacionais de inversores, sensores ambientais e demais ativos da usina.
Por meio de algoritmos de inteligência artificial, o sistema identifica padrões de comportamento, detecta desvios antes que impactem a geração e sugere ações corretivas com base em parâmetros técnicos definidos.
Todas as informações são organizadas em dashboards analíticos e intuitivos, facilitando a tomada de decisões estratégicas, a manutenção preventiva e a otimização da performance energética.
"Tecnologia avançada para máxima eficiência energética"
Monitore, detecte falhas e otimize sua usina com total controle.


Explore as soluções do SDSync
A SDSync é uma plataforma SaaS de monitoramento inteligente para usinas solares de Geração Distribuída, oferecendo visibilidade contínua e controle estratégico da operação.
Segurança Total
Monitoramento 24/7 com alertas automáticos de falhas operacionais
Receba atualizações e alertas automáticos de geração e desempenho diretamente no seu celular
Na Nuvem
Acesso remoto seguro à plataforma de qualquer dispositivo
Relatórios diários automáticos"simples, rápidos e eficientes"
Funcionalidades doSDSync
Tecnologia inteligente que vai além do monitoramento, entregando tudo o que sua usina solar precisa para atingir seu máximo potencial.

Inteligência Operacional para Inversores
Visibilidade total da geração e performance elétrica
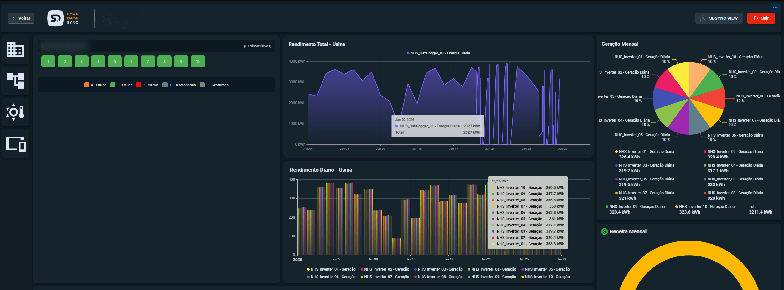
Dashboard analítico com: - Monitoramento instantâneo de potência ativa (kW) - Controle de tensão e corrente por fase - Análise detalhada de strings fotovoltaicas - Histórico de geração e receita energética - Alertas e status operacional em tempo real

Central de Operações Energéticas
Controle total do portfólio de usinas em tempo real
Dashboard executivo com: - Monitoramento consolidado de todas as usinas - Indicadores globais de status e conectividade - Gestão centralizada de alarmes - Visualização geográfica das plantas - Comparativo de geração e rendimento total - Suporte à tomada de decisão estratégica

Monitoramento Meteorológico Integrado
Análise das condições climáticas da usina
Painel climático integrado com: - Temperatura ambiente e sensação térmica - Umidade relativa do ar - Velocidade e direção do vento - Cobertura de nuvens e visibilidade - Pressão atmosférica - Localização geográfica integrada ao mapa - Correlação entre condições climáticas e geração de energia

Histórico de Geração e Performance
Dados armazenados com visualização personalizável por período
Painel analítico com: - Históricos completos dos dispositvos - Comparação consolidada entre equipamentos - Visualização acumulada e individual por usina - Seleção personalizada de período (dia, mês, trimestre, ano) - Análise detalhada por data com valores totais e segmentados - Base sólida para estudos de desempenho e tomada de decisão
Monitoramento Inteligente
Dashboards analíticos com dados estruturados e visões personalizáveis

Componentes Modernos
Visualização completa dos principais indicadores de desempenho

Monitoramento de Inversores
Compatível com as principais marcas do mercado

Transforme sua Gestão de Energia Solar
Detecção de Falhas em Tempo Real
Alertas instantâneos para correções imediatas
Zero Infraestrutura
Plataforma 100% SaaS, sem necessidade de instalação local
Feito por Especialistas
Desenvolvido por profissionais do setor solar
Compatibilidade Total
Integração com as principais marcas de inversores
Performance Completa
Dashboards com os principais indicadores de desempenho
Comunicação Direta
Alertas e atualizações automáticas via WhatsApp
Quer ver sua usina operando com máxima eficiência?
Agende uma demonstração personalizada com nosso time
Solução Completa para Gestão Energética
A SDSync oferece uma estrutura completa de monitoramento e análise para diferentes níveis de operação solar, dimensionada conforme a potência instalada e a complexidade da usina.
Monitoramento Operacional
- Atualizações de geração em tempo real
- Alertas operacionais automáticos
- Acesso remoto à plataforma
- Sem necessidade de infraestrutura local
- Indicadores principais de desempenho
Monitoramento Avançado
- Indicadores completos de performance (PR, disponibilidade, yield)
- Histórico de dados e análises comparativas
- Alertas inteligentes configuráveis
- Monitoramento por inversor e string
- Alertas inteligentes (ex: perda de geração, falha recorrente, PR abaixo da meta)
Gestão Estratégica de Performance
- Consolidação de múltiplas usinas
- Dashboards analíticos avançados
- Relatórios técnicos detalhados
- Suporte técnico especializado
- Armazenamento de dados e backup customizados
Valores aumentam conforme a Faixa de Potência (kW) monitorada • Suporte técnico especializado sempre incluso
Sobre o SDSync
Transformando dados energéticos em decisões estratégicas para maximizar a performance e a rentabilidade de usinas solares
A SDSync é uma plataforma desenvolvida pela Mextech Tecnologia Industrial
empresa com mais de 10 anos de atuação no setor de automação e soluções para o mercado energético.
Fundamentais para o desempenho máximo dos ativos e otimização da rentabilidade na geração energética.
Como Surgimos
Com experiência prática em campo e forte presença em projetos industriais, a Mextech identificou um desafio recorrente no setor solar: a dificuldade de monitorar, comprovar desempenho e extrair inteligência operacional das usinas de Geração Distribuída de forma estruturada e confiável.
A SDSync nasce dessa expertise técnica e da vivência real no setor, unindo tecnologia, inteligência de dados e conhecimento operacional para oferecer monitoramento contínuo e gestão estratégica da performance energética.

Da engenharia industrial à liderança em energia solar inteligente
Nosso Propósito
Transformar dados operacionais em decisões estratégicas que ampliam a rentabilidade e o controle das usinas solares.
Baseamos nossa atuação em dois pilares fundamentais
Eficiência Energética
Maximizar a geração de energia e minimizar perdas operacionais por meio de monitoramento contínuo e análise inteligente.
Tomada de Decisão Baseada em Dados
Fornecer informações precisas, confiáveis e acionáveis que apoiem decisões estratégicas, operacionais e financeiras com segurança.
